åæãšæ³šæäºé
ãã®èšäºã§ã¯ä»¥äžãåæãšããŠããŸãã
- Ubuntu22.04
- AdGuard Home ã«ã€ããŠã®è©³ãã解説ã¯ãããŸããã
ãã®èšäºã®ãŽãŒã«
AdGuard Home ã Ubuntu ã«ã€ã³ã¹ããŒã«ããŠããã©ãŠã¶ãã AdGuard Home ã®ããã·ã¥ããŒããéããšãããŸã§ããã®èšäºã®ãŽãŒã«ã§ãã
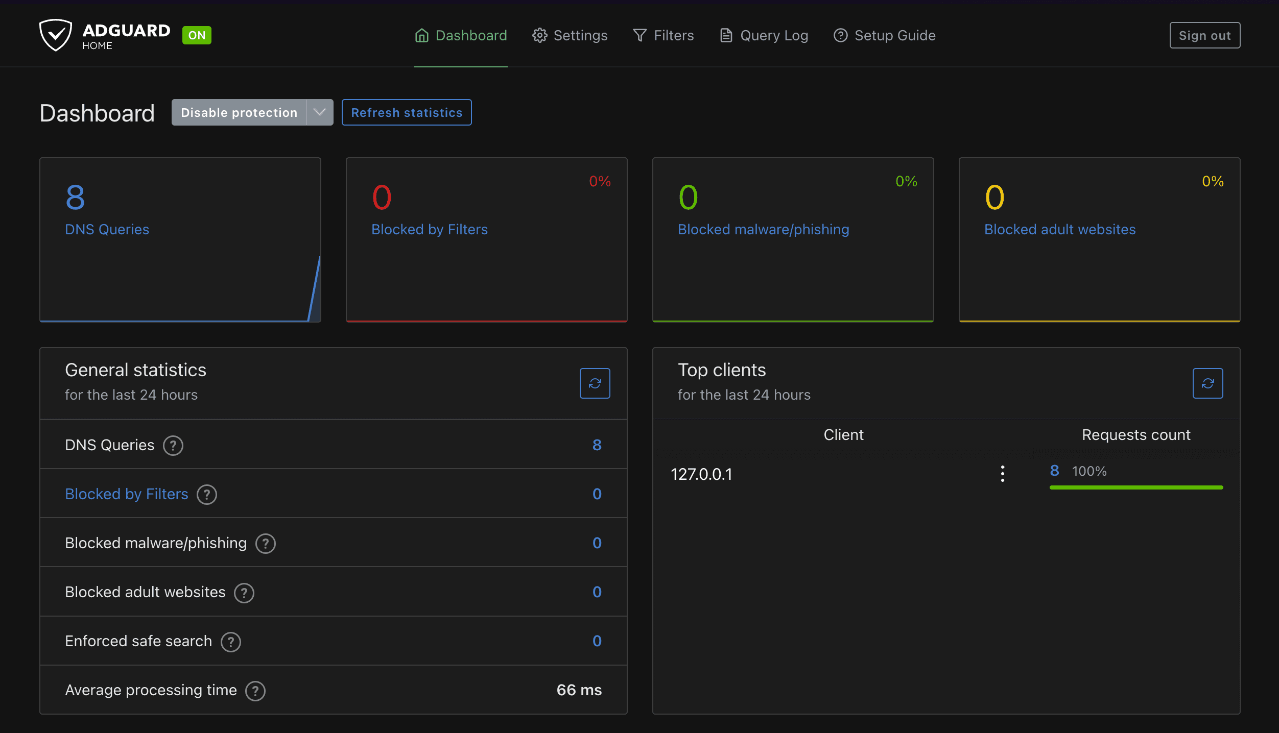
AdGuard Home ã§ã¯ã以äžã®ããã«ããã·ã¥ããŒãã«ãããã¯ããåºåã DNS ã¯ãšãªã®ç°¡åãªçµ±èšæ
å ±ããã¢ã¯ã»ã¹å
端æ«ã® IP ã¢ãã¬ã¹ãªã©ã確èªã§ããŸãã
以äžã AdGuard Home ã®å ¬åŒãµã€ããšãªããžããªã®ãªã³ã¯ã«ãªããŸãã
AdGuard Home ãã€ã³ã¹ããŒã«ãã
å ¬åŒãªããžããªã«èšèŒãããŠããæé ã«åŸãã以äžãå®è¡ããŸãã以äžã¯ã€ã³ã¹ããŒã«çšã®ã¹ã¯ãªãããååŸããŠå®è¡ããŠããŸãã
$ wget --no-verbose -O - https://raw.githubusercontent.com/AdguardTeam/AdGuardHome/master/scripts/install.sh | sh -s -- -vå®è¡ãããšä»¥äžã®ããã«ã€ã³ã¹ããŒã«ãéå§ãããŸãããéäžã§ root æš©éã®äœ¿çšã®ãããã¹ã¯ãŒããå ¥åããããæ±ããããŸãã
$ wget --no-verbose -O - https://raw.githubusercontent.com/AdguardTeam/AdGuardHome/master/scripts/install.sh | sh -s -- -v
2023-12-07 15:12:29 URL:https://raw.githubusercontent.com/AdguardTeam/AdGuardHome/master/scripts/install.sh [13133/13133] -> "-" [1]
starting AdGuard Home installation script
channel: release
operating system: linux
cpu type: arm64
AdGuard Home will be installed into /opt/AdGuardHome
checking tar
note that AdGuard Home requires root privileges to install using this script
restarting with root privileges
[sudo] password for username:ãã¹ã¯ãŒããå ¥åããŠã€ã³ã¹ããŒã«ãç¶ç¶ãããšä»¥äžã®ããã«è¡šç€ºãããŠã€ã³ã¹ããŒã«ãå®äºããŸãã
$ wget --no-verbose -O - https://raw.githubusercontent.com/AdguardTeam/AdGuardHome/master/scripts/install.sh | sh -s -- -v
# éäžçç¥
2023/11/07 15:12:55 [info] go to http://[sa19::w03q:23ff:fe61:12eb%veth671dd99]:3000
2023/11/07 15:12:55 [info] service: action install has been done successfully on linux-systemd
AdGuard Home is now installed and running
you can control the service status with the following commands:
sudo /opt/AdGuardHome/AdGuardHome -s start|stop|restart|status|install|uninstall以äžã§ã€ã³ã¹ããŒã«ãå®äºãããŸãåæã«ãã§ã« AdGuar Home ãèµ·åããŠããç¶æ ã«ãªããŸããæ¬¡ã«ãã©ãŠã¶ãã AdGuard Home ã«ã¢ã¯ã»ã¹ããŠèšå®ãªã©ãè¡ããŸãã
AdGuard Home ã®ããã·ã¥ããŒãã«ã¢ã¯ã»ã¹ãã
é©åœãªãã©ãŠã¶ãéããŠhttp://AdGuard Homeãã€ã³ã¹ããŒã«ãã端æ«ã®IP:3000ã«ã¢ã¯ã»ã¹ããŠã¿ããšã以äžã®ããã«è¡šç€ºãããŸããAdGuard Home ãã€ã³ã¹ããŒã«ãã端æ«ã® IP ã¢ãã¬ã¹ã192.168.0.1ã®å Žåã¯ãhttp://192.168.0.1:3000ã§ã¢ã¯ã»ã¹ã§ããŸãã
Get Startedãã¯ãªãã¯ãããšä»¥äžã®ããã«è¡šç€ºãããŸãã
äžèšã§ã¯ãAdGuard Home ã DNS ãµãŒããšã㊠Listen ããã€ã³ã¿ãŒãã§ãŒã¹ã®æå®ã«ãªããŸããããã§ã¯ãAll interfacesã®ãŸãŸãšããŠäœ¿çšããŸãã
åãããŒãžå
ã«ã¯ä»¥äžã®ããã« DNS ãµãŒãã®èšå®é
ç®ããããŸãã以äžã®ç»åãèŠãŠåããéããvalidating ports: listen tcp 0.0.0.0:53: bind: address already in useãšãããšã©ãŒã衚瀺ãããŠããŸãã
ãã®ãšã©ãŒã¯ãAdGuard Home ã䜿ããã 53 çªã®ããŒãããã§ã«ä»ã®ãµãŒãã¹ã«ãã£ãŠäœ¿ãããŠãããã䜿çšã§ããªããšããå
容ã«ãªããŸãã
åŸã£ãŠã53 çªã®ããŒãã䜿çšããŠãããµãŒãã¹ã忢ããããå¥ã®ããŒãã䜿çšããå¿
èŠããããŸããããã§ã¯ã53 çªã®ããŒãã䜿çšããŠãããµãŒãã¹ã確èªããŠåæ¢ããŸãã
ãªããDNS ãµãŒããŒã䜿çšããããŒãã§ãã
53 çªããŒãã䜿ã£ãŠããä»ã®ãµãŒãã¹ã忢ãã
53 çªããŒãã䜿çšããŠãããµãŒãã¹ã忢ããæé ã¯å ¬åŒ Wikiã«ããæé ã«åŸããŸããã 以äžã®ããã«ã©ã®ãµãŒãã¹ã 53 çªã䜿çšããŠããã確èªããŸãã
$ sudo lsof -i :53å®è¡çµæã¯ä»¥äžã§ãã
# sudo lsof -i :53
COMMAND PID USER FD TYPE DEVICE SIZE/OFF NODE NAME
systemd-r 841 systemd-resolve 13u IPv4 21423 0t0 UDP localhost:domain
systemd-r 841 systemd-resolve 14u IPv4 21424 0t0 TCP localhost:domain (LISTEN)äžèšãããsystemd-resolvedãšãããµãŒãã¹ã 53 çªã䜿çšããŠããããšãåãããŸããsystemd-resolvedã¯ãUbuntu ã§ã¯ããã©ã«ãã§äœ¿ãããŠãã DNS ã¯ã©ã€ã¢ã³ãã«ãªããŸããããã§ã¯ããããç¡å¹åã㊠AdGuard Home ã« 53 çªããŒãã䜿çšãããŸãã
ãã®ããã«ä»¥äžãå®è¡ããŠãŸã/etc/systemd/resolved.conf.dãã£ã¬ã¯ããªãäœæãïŒãã§ã«ååšããå Žåã¯ããã䜿ããŸããïŒããã®äžã«adguardhome.confãšãããã¡ã€ã«ãäœæããŸãã
ããã§ã¯å
šãŠrootæš©éã§è¡ããŸãã
$ sudo su -
# cd /etc/systemd/
# mkdir resolved.conf.d
# cd resolved.conf.d
# vi adguardhome.conf/etc/systemd/resolved.conf.d/adguardhome.confã®äžèº«ã¯ä»¥äžã®ããã«ããŸãã
[Resolve]
DNS=127.0.0.1
DNSStubListener=no以äžãå®è¡ããŠresolv.confãæå¹åããŸãã
$ sudo mv /etc/resolv.conf /etc/resolv.conf.backup
$ sudo ln -s /run/systemd/resolve/resolv.conf /etc/resolv.conf以äžãå®è¡ã㊠DNS ã¯ã©ã€ã¢ã³ããåèµ·åããŸãã
$ sudo systemctl reload-or-restart systemd-resolvedå床 53 çªããŒãã䜿çšããŠãããµãŒãã¹ã確èªãããšä»åºŠã¯è¡šç€ºãããªãã¯ãã§ãã
$ sudo lsof -i :53ããã§ 53 çªããŒããéæŸããããšãã§ããŸããã
AdGuard Home ã®åæèšå®ãå®äºãã
äžåºŠåæèšå®ç»é¢ããªããŒããããšã53 çªã䜿çšããŠãããµãŒãã¹ããªãç¶æ
ã ãšãšã©ãŒãæ¶ããŠãããšæããŸããNextãã¯ãªãã¯ããŠé²ã¿ãŸãã
AdGuard Home ã®ããã·ã¥ããŒãã«ã¢ã¯ã»ã¹ãã管çãŠãŒã¶ãŒã®èšå®ãã©ãŒã ã衚瀺ãããã®ã§å¥œããªãŠãŒã¶ãŒåãšãã¹ã¯ãŒããå
¥åããŠNextãã¯ãªãã¯ããŸãã
以äžã®ããã«å端æ«ã® DNS ãµãŒããŒã AdGuard Home ã«èšå®ããããã«è¡šç€ºãããŸããããã§ã¯ãNextãã¯ãªãã¯ããŠé²ã¿ãŸãã
以äžã®ããã«è¡šç€ºãããŠåæèšå®ãå®äºããŸããOpen Dashboardã§ããã·ã¥ããŒããžç§»åããŸãã
ãã°ã€ã³ç»é¢è¡šç€ºãããã®ã§ãå ã»ã©èšå®ãã管çãŠãŒã¶ãŒã®ã¢ã«ãŠã³ãã§ãã°ã€ã³ããŸãã
ãã°ã€ã³ãããšä»¥äžã®ãããªããã·ã¥ããŒãã衚瀺ãããŸãã
以äžã§å®äºã§ãã
AdGuard Home ã忢ãããå Žå
以äžã®ã³ãã³ããå®è¡ããããšã§ AdGuard Home ã忢ã§ããŸãã
$ sudo /opt/AdGuardHome/AdGuardHome -s stopãŸããã¹ããŒã¿ã¹ã確èªãããå Žåã¯ä»¥äžã§ãã
$ sudo /opt/AdGuardHome/AdGuardHome -s stopãã®ä»ä»¥äžã®ã³ãã³ãã䜿çšã§ããŸãã
# åèµ·å
$ sudo /opt/AdGuardHome/AdGuardHome -s restart
# ã¢ã³ã€ã³ã¹ããŒã«
$ sudo /opt/AdGuardHome/AdGuardHome -s uninstallããšã¯ã«ãŒã¿ãŒã WiFi ã®ã¢ã¯ã»ã¹ãã€ã³ããªã©ãDNS ãµãŒãã®èšå®ã管çããŠãã端æ«ã§ DNS ãµãŒããšã㊠AdGuard Home ãåããŠãã端æ«ã® IP ã¢ãã¬ã¹ãèšå®ããã°ãåããããã¯ãŒã¯å ã®ç«¯æ«ã¯åå解決ã®ããã« AdGuard Home ã䜿ãããšã«ãªããããã«ãã£ãŠåºåãããã¯ã DNS ãµãŒããå©çšããããšãã§ããŸãã
Tailscale ã§äœ¿ãå Žå
Tailscale ã§äœ¿ãå Žåã¯ãTailscale ã®èšå®ç»é¢ãã DNS ãµãŒããŒã®èšå®ãè¡ãããšãã§ããŸãã
äžèšã®ããã«ãDNSã®ããŒãžã§Add nameserverãã¯ãªãã¯ã㊠AdGuard Home ãåããŠãã端æ«ã® Tailscale äžã® IP ã¢ãã¬ã¹ãæå®ããŸãã
ãŸããOverride local DNSã«ãã§ãã¯ãå
¥ãããšãåã Tailscale ãããã¯ãŒã¯ã«åå ããŠããå
šãŠã®ç«¯æ«ã®å
šãŠã®ãã©ãã£ãã¯ã AdGuard Home ãçµç±ããããã«ãªããŸãã
ãŸãšã
AdGuard Home ã Ubuntu ã«ã€ã³ã¹ããŒã«ããæé ã解説ããŸãããã€ã³ã¹ããŒã«èªäœãéåžžã«ç°¡åã§åæèšå®ãå®äºããã°ããã«äœ¿ãå§ããããšãã§ããŸãã